Last updated:
Our Nimble Product team has released many new and exciting features in 2022!
Today, we are delighted to share the release of our completely redesigned Nimble Deals Reports feature!
Nimble’s New Deals Reports were crafted for businesses that heavily rely on the utilization of Nimble’s Deal Pipeline feature. The New Nimble Deal Reports enable management to track their organization’s sales performance with ease. Nimble automatically pulls the information from Deals to help you save time and make better business decisions.
Announcing New Nimble Deals Reports
If you’ve read our last new Nimble Deals blog post, you already know about the fantastic updates made to Nimble’s Deals feature. Now, you will learn how your team’s activities in Deals are interpreted, analyzed, and displayed within our revolutionized Deal Reports Dashboards.
The launch of our New Nimble Deals Reports works inconjunction with our New Nimble Deals in order to bring our Nimble community the most advanced Deal reporting analytics. If you have active Deals in our Nimble Legacy Deal Pipelines you’ll need to migrate them in order to use Nimble’s Deal Reports.
Free Guide
The ABCs of CRM
A Beginner's Guide to Understanding &
Using a CRM
Download Free
You’re All Set!
DownloadGet the most out of this guide by starting your free 14-day trial of Nimble today.
What’s New with Nimble’s Reports?
Take a deep dive into the reimagined User Interface of Reports which includes Multiple Dashboards, the ability to Build Custom Dashboards, view a Variety of In-Depth Reports, and the ability to Manage our Comprehensive Team Reports, as well as in-depth Individual Reports for our Solo Users!
Our Completely Reimagined UI (User Interface)
Our new Reports UI has been crafted with ease of use in mind for our entire Nimble Community! Whether you are an established sales professional or you’re just getting started, Nimble’s Reports UI will provide you with everything you need to successfully generate in-depth reports and make better business decisions.
Tailor Reports to Your Needs With Multiple Dashboards
Your sales reports don’t need to be a “one size fits all”. That’s why we’ve created a Multiple Dashboards feature that allows our users to build various reports for different product/service pipelines and to manage separate sales regions/teams!
Multiple Dashboards can be used to compare the productivity of your sales team, determine which of your products/services are generating the most income, and much more!
In addition, Nimble has privacy settings that allow you to select who on your team can view and edit each dashboard.
Here’s some links to Nimble FAQs to learn more about Creating and Managing Multiple Custom Deal Dashboards and Customizing Nimble Deal Dashboards.
Easily Customize Your New Deal Dashboards
Filter your reports by time period, person, and pipeline to generate unique sales analytics!
Nimble’s filtering capabilities can be used in two different ways:
- View Reports Screen: filtering from the view reports screen will allow you to easily track your sales and will reset after leaving the reports tab
- Edit Reports Screen: filtering from the edit reports screen is a permanent way of applying a filter and will not refresh when exiting the reports tab
What use cases can be applied to Customizable Dashboards?
When creating a custom dashboard, users have the ability to add as many graphs as needed to achieve an effective result. Examples include:
Managing Multiple Sales Representatives- i.e. You may want two Deals Lost by Stage reports, where one is filtered by Salesperson A and the other is filtered by Salesperson B to determine where each team member is most often losing deals in the sales cycle.
Managing Multiple Pipelines- i.e. You may have multiple variations of sales cycles based on different products and/or services.
Here’s some links to Nimble FAQs to learn more about Creating and Managing Multiple Custom Deal Dashboards and Customizing Nimble Deal Dashboards.
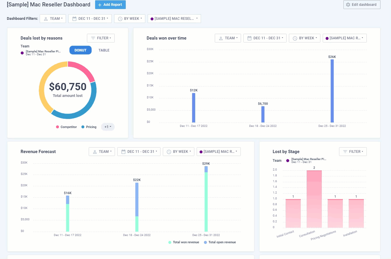
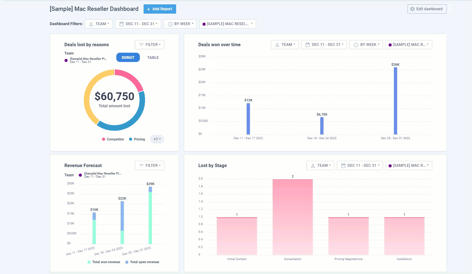
Generate In-Depth Reports
Nimble offers a variety of reports which can be formatted as bar charts, donuts, and tables that provide insight on conversion rates, deals won and lost, forecasted revenue, and much more!
- Lost by Stage: Pinpoint the exact stage in which your deals have gone from active to lost
- Deals Won Over Time: Calculate the revenue generated between pipelines from closed Deals
- Deals Lost by Reason: Track the frequency of Deals that have been lost by specified reasons
- Revenue Forecast: Visualize the projected performance of your sales pipelines
- Deal Conversion: Measure deal conversion performance between each stage of the pipeline
- Deal Progress: Track deal performance by stage
Nimble users can add, delete, rearrange and combine multiple copies of any of these reports on seperate Custom Nimble Report Dashbaords to suit their business needs!
Here’s some links to Nimble FAQs to learn more about Creating and Managing Multiple Custom Deal Dashboards and Customizing Nimble Deal Dashboards.
Be on the lookout for additional reports, such as Deals Leaderboards and Activity Reports!
Manage Yourself and/or Your Team
Whether you’re a solopreneur or part of a larger team, we know it’s not always easy keeping track of every sales detail, that’s why Nimble does it for you!
Nimble’s new Deals Reports provide our solo users with all the necessary tools to make informed business decisions.
For team managers, Deals Reports provides a comprehensive report of the progress of each salesperson or of your company as a whole.
What’s Upcoming with Nimble
The launch of Deals Reports we’ve brought to you today is not all that’s in store for Nimble! On the contrary, this is just the beginning.
Be sure to look out for our second phase of Deals Reports, which will include additional Reports Widgets on our Today Page, the ability to generate Team Member Activity Reports, and Company Leaderboards!
We will also soon add Automation to Deals and Deals Templates!
Keep an eye out for upcoming Nimble Updates, and don’t forget to read about our latest updates by checking out our Product Updates Blog!
For a complete Nimble’s Reports Feature Overview, read our Nimble New Deals Reporting Feature FAQ.
If you have any questions, please write to us at [email protected] or join one of our Nimble Onboarding and Best Practices sessions, held every weekday at 9 AM PT.









